warum Teams jeder Größe Zammad für strukturierten, zuverlässigen Support wählen.
Reporting hilft Ihnen, wertvolle Einblicke in die Performance Ihrer Firma und Ihres Teams zu gewinnen. Die Idee ist es, Daten zu analysieren, um Trends zu generieren, damit Sie Abweichungen frühzeitig erkennen können.
Die aus diesen Berichten gewonnenen Informationen sind die Grundlage für zukünftige Entscheidungen - daher sollten regelmäßig umfassende Auswertungen vorgenommen werden. Die Berichte helfen Ihnen auch bei der Definition von Unternehmenszielen, wie OKRs und KPIs.
Mit Zammad können Sie seit der Version 4.0 auch Ihre bestehenden Reporting-Tools wie Grafana oder Kibana integrieren.
Zammad bietet bereits seit Beginn ein internes Reporting-Tool. Dieses ist in der Open-Source-Version sowie im Hosted-Setup in der "Plus"-Version enthalten.
Admins können umfangreiche und aufschlussreiche Auswertungen über die Performance innerhalb ihrer Zammad-Instanz einsehen. Erstellen Sie Berichte zu verschiedenen Kennzahlen, wie z. B. geschlossene Tickets oder Backlog, für unterschiedliche Zeiträume.

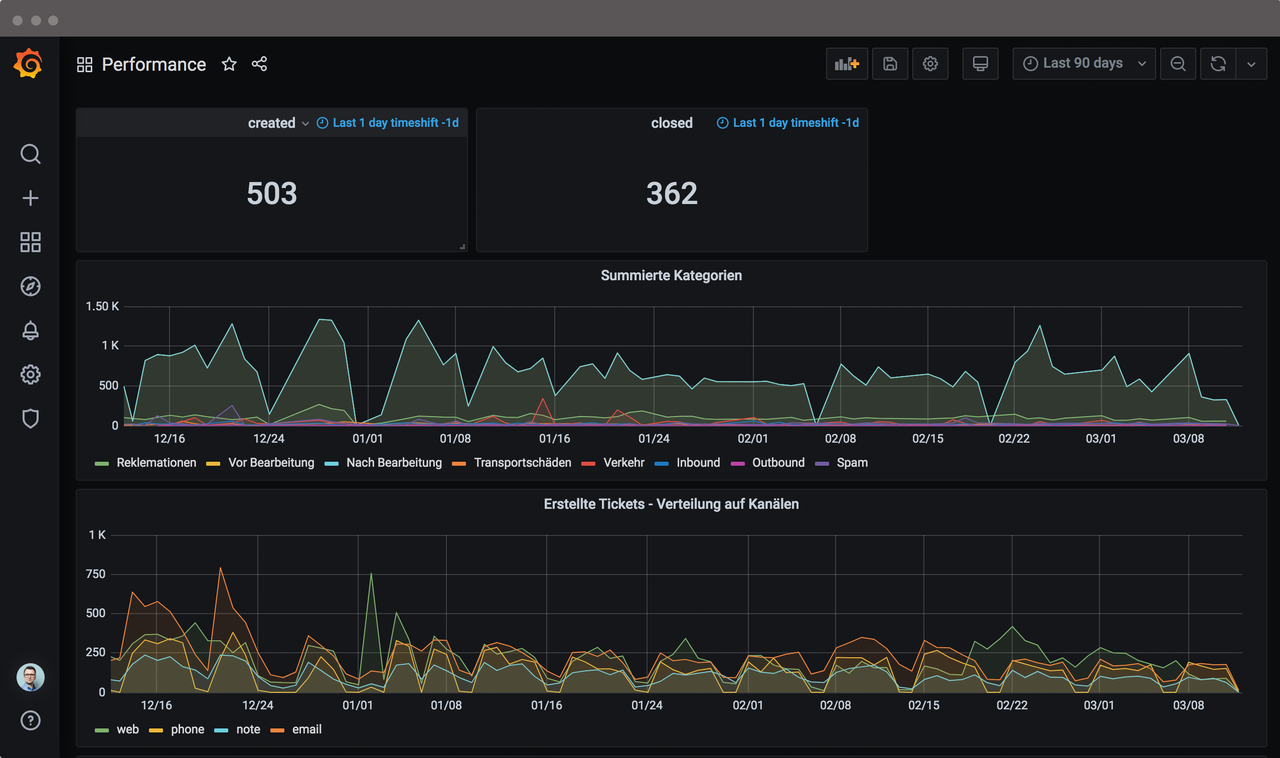
Alle Statistiken zu Ihrem Unternehmen auf einen Blick: Verknüpfen Sie Ihren Grafana-Account mit der Elasticsearch von Zammad und sehen Sie immer genau, wo Sie gerade stehen.
Mehr zu Grafana-IntegrationMöchten Sie Daten im Detail analysieren und Trends einfach abbilden? Verbinden Sie Ihr Zammad mit Kibana und erstellen Sie hilfreiche Berichte und Übersichten über Ihre Zammad-Nutzung.
Mehr zu Kibana-IntegrationGansel Rechtsanwälte Story lesen Wir haben umfangreiche Reporting-Anforderungen, um die Einhaltung von KPIs zu messen. Zammad hat uns direkt angeboten, eine auf unsere Bedürfnisse zugeschnittene Grafana-Integration zu erstellen. Das ist absolut großartig und löst das Problem perfekt.